Homelab,由越南一位程序员小哥在 GitHub 开源的家用自托管基础设施,支持自动配置、操作和更新各类自托管服务,可用于打造自己的家庭开发实验室。

其中包括代码自托管、证书管理、CI/CD 持续集成与交付、K8s 自动化安装和管理、实时聊天系统、应用监控面板等功能
油猴app 5.12.5 #插件 #脚本 #油猴

蓝奏 阿里云
脚本获取:greasyfork 或者app内在线获取

功能: 清爽简洁,无弹窗,无新闻推荐,一个能够让你沉浸于浏览及效率搜索的浏览器。满满的黑科技,除了基础功能,还有以下特色功能:
1. 可以在手机上安装油猴脚本
2. 油猴app就相当于手机版的油猴插件tampermonkey
3. 支持m3u8视频下载
4. 支持审查元素功能且能够随意修改网页内容
5. 支持悬浮播放器 + 长按倍速功能
6. 支持DLNA电视投屏功能
7. 支持长按快速搜索,选中文字翻译、全局翻译
8. 支持ADB网页广告过滤插件
9. 支持隐私浏览/电脑模式
10. 支持将第三方下载器,如 IDM 、ADM 设为默认浏览器
11. 支持多内核浏览器切换
12. 内置隐藏手势操作,大屏时代,单手依然操作自如
一款开源的开发者工具:ROAPI,无需编写一行代码,即可自动为静态数据集生成只读 #API ,快速完成静态数据的加载调用。

静态数据集所支持的格式,包括 CSV、JSON、Excel、MySQL、Airtable、GraphQL 等格式
开源技术教程:《用90天学DevOps》(90 Days Of DevOps),记录了国外一名开发者学习 #DevOps 的90天历程。

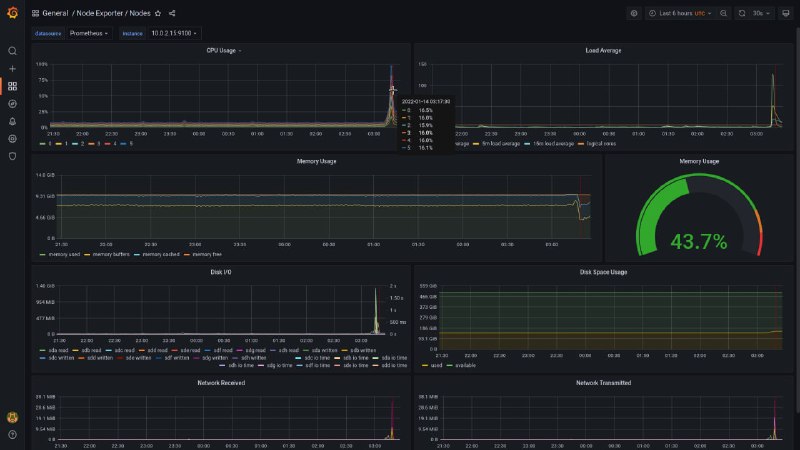
内容包括DevOps定义、Linux基础知识、计算机网络、k8s及容器的使用、自动化配置管理、日志监控管理与数据可视化等知识。
一款开源 #工具DevToys,作者将其称之为「开发人员的瑞士军刀」。

里面提供了诸多实用的开发者工具,比如 JSON 格式化、正则表达式测试、Base64 编码与解码、PNG/JPEG 图片压缩、色盲模拟器等功能。
Surfable.app 一个开源项目,可直接从浏览器将任何网站安装为应用程序
shottr 一款会让前端和设计师们爱不释手的 #截图 #工具 ,智能测距、滚动截图、元素智能删除、OCR 文本识别、距离标注等。只有mac版
Media is too big
VIEW IN TELEGRAM
一款基于数据驱动的多维分析表格:S2,通过提供底层能力库,基础组件,业务场景组件以及自由扩展的能力。具备高性能、高扩展、可交互、开箱即用等特点
FreeComputerBooks 免费的计算机 #电子书 ,包括计算机,编程,数学,技术书籍,还有讲座笔记和教程的内容
Back to Top
粤ICP备2021131327号